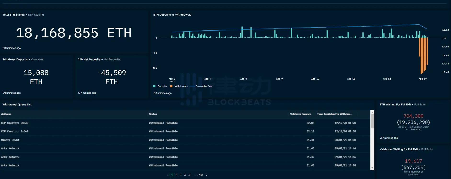
以太坊上海升级已于今晨6点28分在Epoch194048高度完成。此次升级的主要关注点在于增加了以太坊质押取款功能,用户在此次升级后可提取质押的ETH及相关收益。根据目前数据情况,以太坊提款情况较为稳定,同时ETH和相关质押衍生Token价格走势也很平稳。为方便用户实时观测相关数据,BlockBeats总结整理了四个主流平台推出的以太坊提款数据面板。beaconcha.in

Band Protocol喂价服务新增支持Nervos上L2网络Godwoken:9月22日消息,跨链预言机Band Protocol宣布,其喂价服务与Nervos上EVM兼容Layer2网络Godwoken集成,目前主要为借贷项目Hadouken提供喂价。[2022/9/22 7:13:33]
相关功能刚刚更新,仅支持按日查看ETH已提款量,但简洁直观,目前已有两日数据,长期数据积累后可观察取款量趋势。TokenUnlocks该页面提供包括提款pending、预计未来12小时提款数据等全面的以太坊质押解锁信息。柱形图则可以清楚观察到解锁数量的变化趋势。
俄罗斯杜马委员会主席:应为外国投资者创建匿名购买俄罗斯数字货币的入口:9月13日消息,俄罗斯国家杜马委员会主席Vladimir Gutenev表示,外国投资者应该能够通过匿名入口点购买俄罗斯数字货币,这将最大限度地降低受到制裁的风险,而国内数字货币本身应该以实物资产为后盾。他还支持加密货币挖矿的合法化,将其锚定在俄罗斯能源丰富的地区。文明挖矿和谨慎使用数字货币将为金融、经济和技术部门带来新的机遇。(interfax)[2022/9/13 13:27:28]

币安交易所比特币存量首次超越Coinbase:7月18日消息,据Glassnode数据显示,币安交易所比特币存量自 2017 年成立以来首次超越Coinbase。目前币安交易所比特币存量略高于60万枚,而Coinbase则已低于60万枚。[2022/7/18 2:21:08]
Nansen区块链数据平台Nansen也在上海升级完成后第一时间发布了查询面板。该面板展示了ETH的最高质押实体/地址、当前提款状态和提款队列。此外,此页面专门提供了以太坊流动性抵押衍生品协议的关键指标和数据分析。


OKLink全中文页面对国内用户更加友好,除质押总体数据外,该页面还提供主流质押衍生Token的价格走势,更方便用户观测相关Token与ETH的锚定数据。

3月27日,PolygonzkEVM主网测试版本正式上线发布,以太坊创始人VitalikButerin已在PolygonzkEVM主网上完成了其首笔交易.
1900/1/1 0:00:00市场再次被比特币大阳线拉起了情绪,加密研究员FungiAlpha撰写了关于近期值得关注新项目的文章,BlockBeats整理编译如下:TurboSwapTurboSwap是一个去中心化交易平台.
1900/1/1 0:00:00即使宏观环境变得更加令人担忧,比特币仍在攀升。最新的崩溃始于硅谷银行的倒闭,此后已蔓延至全球其他机构。为了应对本次的银行危机,中央银行和政府做了他们一直在做的事情:印钞以维持系统运转.
1900/1/1 0:00:00一、摘要 加密货币资产韧性较强 在3月,比特币结算了6500亿美元,促成了约900万笔交易,通胀率约1.8%,稳定且可预测,已发行约26000个新BTC,吸引了约1300万个新地址,并为保护网络的矿工创造约7亿美元.
1900/1/1 0:00:00上海升级已完成,LSDNarrative将主宰链上世界。现在跟随我们的脚步,一起更深入地了解LSD.
1900/1/1 0:00:00此前,SOL链上主流NFT市场MagicEden上线Launchpad功能,PANews曾撰文详解其运营状态,为NFT交易平台和用户剖析其可优化的运营方式和投资方式.
1900/1/1 0:00:00